반응형

1. 윈도우 서버

 -. 윈도우 서버는 가정에서 사용하는 윈도우 환경과 매우 비슷한 UI를 가지고 있음. 하지만 일부 오래된 윈도우 서버에서는 NTP 서버가 어떻게 설정되어있는지 확인할 수 없는 경우도 있음.

가정용 윈도우 환경에 설정된 시간 서버-1

따라서, 별도로 cmd창을 통해 확인이 가능함.

물론, 가정용 윈도우 환경에서도 동일한 명령어를 통해 확인 가능.

가정용 윈도우 환경에 설정된 시간 서버-2

두 가지 경우 모두 time.window.com 을 ntp서버로 보고있음.

w32tm /dumpreg /subkey:parameters

 

 

 

 

 

반응형

'Server' 카테고리의 다른 글

umask의 역할과 사용방법  (0) 2025.02.20
Tomcat Port Redirect 하기(iptables)  (0) 2021.08.05
Redhat 계열에서 Apache 설치 및 확인(With YUM)  (0) 2020.07.01
WEB/WAS Architecture  (0) 2020.04.09
반응형

1. fallocate

 -. 해당 명령어는 파일에 공간을 사전할당하여, 원하는 사이즈의 파일을 만들 수 있음.

 -. 실제 내용은 빈칸으로 구성되어있으며, 만들기 매우 간편.

 

 

 

2. fallocate를 통해 100M 생성해보기

fallocate -l 100M '파일명'

여기서 파일 크기 변경하여 생성하면 됨.

 

-. 생성 결과

 

 

 

3. 참고

fallocate --help

 

 

-. 리눅스로 생성한 파일을 윈도우로 옮겨 사용해도, 파일크기 동일(당연한 얘기지만..)하니까 테스트용으로 쓰면 됨

반응형

'Linux' 카테고리의 다른 글

Timezone 변경 방법  (0) 2020.11.23
Linux 부팅 문제 발생 시, 대처 방법  (0) 2020.11.22
LVM 생성  (0) 2020.11.06
[Linux] fstab  (0) 2020.07.10
반응형

1. RDS Snapshot 생성 시, I/O Suspend.

 -. RDS 스냅샷 생성 시, I/O가 1분까지도 정지될 수 있다고 함. I/O가 정지되는 것은 볼륨에 대한 Input/Output이 일시정지되는 것이라, 운영중인 시스템에 문제가 발생할 수 있는 부분이기도 함.

 

참고 : https://docs.aws.amazon.com/ko_kr/AmazonRDS/latest/UserGuide/USER_CreateSnapshot.html

 

2. Aurora-Mysql은??

 -. 해당 RDS를 재부팅할 일이 있어, 해당 내용을 AWS Global Support에 문의한 결과, Aurora-Mysql은 다른 RDS와 구조가 달라 I/O Suspend 없이 가능하다고 함.

따라서, 스냅샷 생성 시, 별도의 I/O 정지 없이 진행 가능.

 

 

 

 

 

반응형
반응형

1. Aurora-Mysql Writer / Reader 변경

 -. Cluster 환경에서 재부팅 등으로 인해 Writer - Reader가 변경된 경우, 장애 조치를 통해 Writer를 변경할 수 있음.

 

 

2. 변경하는 방법

 -. 위와 같이 Cluster 구성에서 라이터 인스턴스 / 리더 인스턴스로 구성되어 있는 경우, 라이터 인스턴스 클릭 후 장애 조치를 클릭한다.

Writer 클릭 후 장애조치를 실행할 것.

 

 

-. 상태값이 '장애 조치 중'으로 변경되며 라이터 인스턴스가 변경될 예정.

-. 변경 완료된 시점.

 작업은 수분내로 종료되며, ro가 붙은 인스턴스가 라이터 인스턴스로 변경

 

 

 

 

 

3. 리더 인스턴스가 여러개인 경우?

 -. 리더 인스턴스마다 장애조치 우선순위를 가지고 있음.

 

-. 리더 인스턴스를 클릭하여, '장애 조치 우선 순위' 값을 변경해줄 수 있음.

 

장애 조치 우선 순위

반응형
반응형

1. Grafana란 무엇인가..

 -. 그라파나는 오픈소스 중 하나로 메트릭 데이터 시각화 도구입니다.(간단하게 생각해서 오픈소스 모니터링 툴)

 

 

 

2. Grafana 구축 환경

 -. 그라파나를 구축할 수 있는 환경 및 방법은 다양합니다. k8s에서 구축하는 경우, Secret Key 외에 Role을 사용하여 구축하는 경우 등.

 -. 본 실습에서는 EC2 + IAM의 Secret Key를 통해 구축하였습니다.

 

 

 

 

 

 

 

3. Grafana 패키지 다운로드

wget https://dl.grafana.com/oss/release/grafana-8.0.3-1.x86_64.rpm
sudo yum install grafana-8.0.3-1.x86_64.rpm

wget을 통해 패키지를 다운받습니다. yum 은 패키지를 쉽게 설치하는 툴이며, wget을 통해 다운로드 받지 않은 상태에서 설치 진행 시.. 설치 불가...

wget 다운로드 진행하지 않고, 설치 진행 화면(설치 안된 것임)
Private 환경에 구축

Private 환경에 구축하였으며, 지난번 테스트 후 원상복구를 안해둬서 해당 인스턴스에서 인터넷 사용이 불가능했습니다. 라우팅 수정 진행하였고, Security Group 정책 추가.

 

-. 여기서부터 정상적으로 설치된 화면.

wget 하였으며, wget 완료 후 yum install 진행. yum 화면은 생략

yum install 설명할 것이 없기에.. 생략하였습니다.

 

-. 설치 후 서비스를 기동해줘야 정상적으로 접속이 가능합니다.

systemctl start grafana-server

(Amazon Lin2 환경이며, CentOS 7과 동일하다고 생각하면 됨)

사용 포트는 3000번을 사용하며, Private 환경에 구축하였기에 OpenVPN 접속 후 해당 환경에 접속 가능합니다.

(혹여나..Private IP인지 아닌지를 모르는 분이 해당 IP를 입력할 수 있을 거란 생각에..)

 

4. Grafana 설치 후 화면

-. 간단하게 범할 수 있는 실수도 같이 넣습니다.

Security Group 인바운드 수정 안하면 안되는거 아시죠..?

 

-. Inbound 정책 추가 후 초기 화면

초기 접속 정보는 admin / admin 입니다.

 

 

 

5. UI 접속 후 기본 세팅

-. Data sources에 접속

-. Access Key 및 Secret Access Key 입력!

(Access Key를 입력하면 Key의 권한에 따라 많은 것이 뚫릴 수 있기에 가렸습니다...)

 

위와 같은 에러 발생했으며, 저의 경우는 IAM User 생성 시, 권한 문제였습니다. 권한은 CloudWatchReadOnlyAccess 필요!

 

권한 변경 후 정상 작동 확인

 

 

6. 대시보드 설정

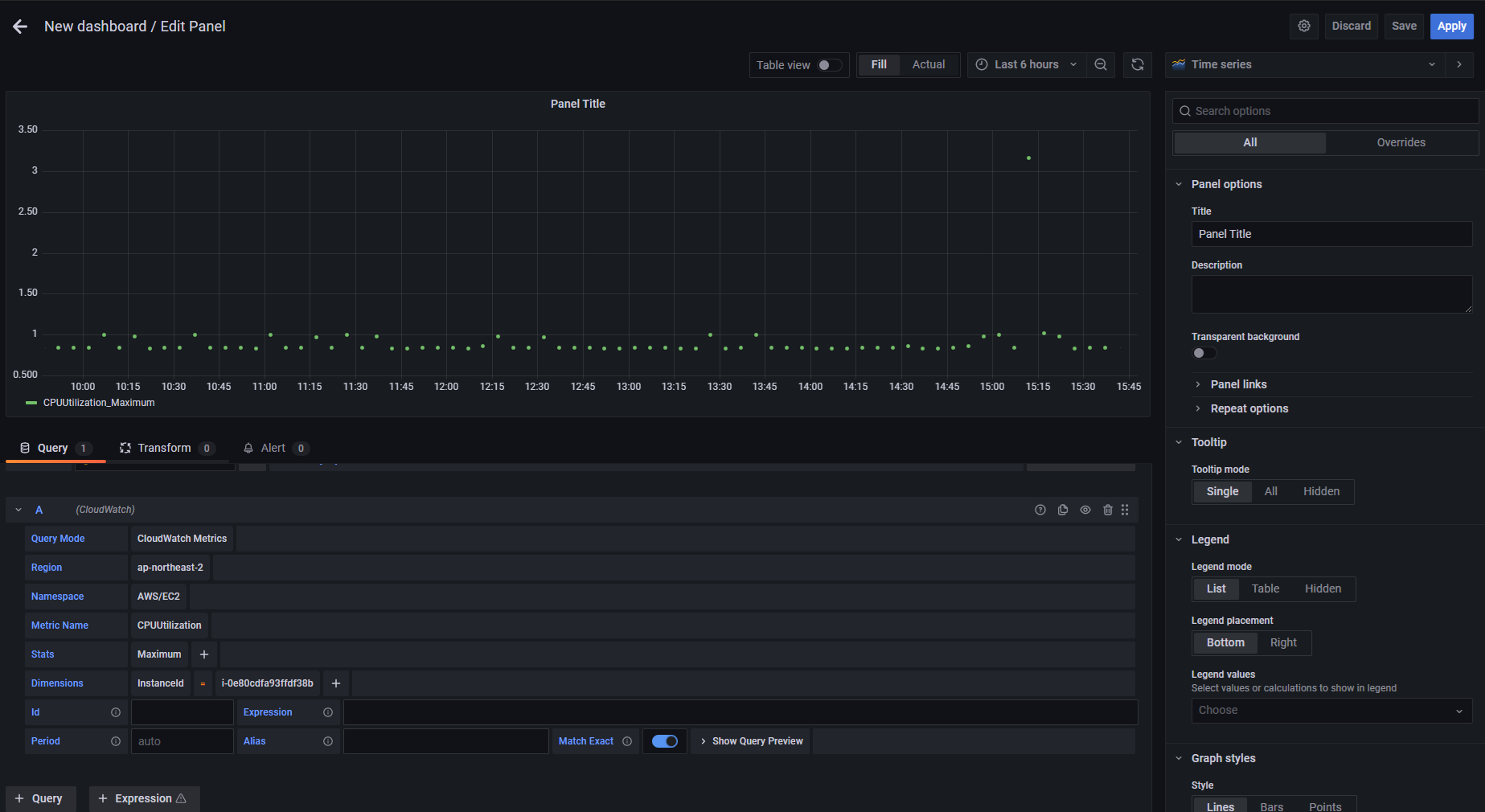
-. New dashboard 설정(add an empty panel)

 

 

Query Mode 에서 선택 -> CloudWatch Metric으로 진행하였으므로, 선택.

기타 Region 등을 원하는 것으로 선택하여 진행하면 됩니다.(선택 시, 리스트 확인가능하여 생각보다 쉽습니다.)

 

Alias를 통해 네이밍을 쉽게 할 수 있습니다.

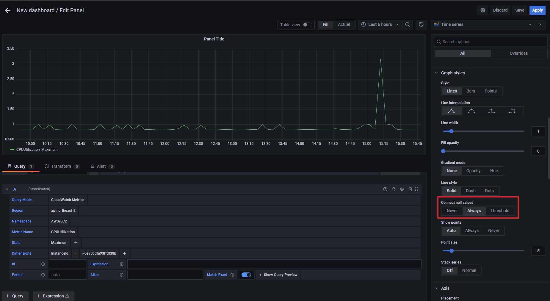
* 추가 Panel 설정을 통해 위와 같이 점으로 출력되는 부분을 Line으로 변경할 수 있습니다.

 

 

Connect null value에서 'Always' 선택하면 위와 같이 우리가 아는 그래프로 출력됩니다.

 

 

*추후 k8s 환경에서 Grafana 환경 구축하는 방법도 테스트 후 포스팅 예정입니다.

 

 

 

 

*******추가로******

Grafana 환경과 같이 자주 언급되는 Prometheus가 있습니다.

Prometheus는 k8s에서 가장 많이 사용되는 오픈소스 기반 모니터링 시스템입니다.

Prometheus -> 모니터링 수집 담당

Grafana -> 시각적 UI 담당

 

따라서, 프로메테우스는 추후 k8s를 통한 그라파나 환경 구축 진행 시, 다시 언급하도록 하겠습니다.

반응형
반응형

1. server.xml 설정 변경 및 iptables 설정 추가

-. 톰캣의 server.xml을 수정하여 포트 리다이렉트 하는 방법입니다. 물론 iptables 명령어도 사용해야하지만..

 

위 화면이 초기에 화면입니다.

테스트를 하기위해 저는 기본 포트도 8080에서 8090으로 변경하였으니, 참고 부탁드립니다 :)

 

**** proxyPort="81" 추가 (해당 부분은 추가하지 않아도 iptables에서 리다이렉트시키는 것 확인함... 필요 없을 것으로 보이나, 추가 확인 필요.)

**** iptables 정책 추가

iptables -t nat -A PREROUTING -p tcp --dport 81 -j REDIRECT --to-port 8090


#81포트로 들어올 경우, 8090포트로 리다이렉트 처리

 

 

 

2. Tomcat 서비스 포트 확인

포트 8090으로 LISTEN 중인 것 확인됩니다. 포트 81은 작동중이 아님.

 

 

서비스 접속은 81포트 동작하는 것으로 보이지만, 실제로 내부에서는 81포트로 들어오는 서비스는 8090포트에서 동작하는 중 입니다.

 

 

 

 

 

 

3. ALB와 Route53 서비스를 사용하여 서비스 확인!

-. ALB의 기능은 사용하지 않고, 81 포트로 인입 시, 81 포트로 Forwarding하는 기능만 사용하였습니다.

위와 같은 리스너만 추가하였습니다!

**해당 작업을 진행하면서 ALB의 Security Group, EC2의 Security Group은 잘 확인하시기 바랍니다.

 

'www.taek.gq' 레코드를 추가하여, 연결 완료!

 

반응형

'Server' 카테고리의 다른 글

umask의 역할과 사용방법  (0) 2025.02.20
윈도우 서버 NTP 서버 확인  (0) 2021.11.03
Redhat 계열에서 Apache 설치 및 확인(With YUM)  (0) 2020.07.01
WEB/WAS Architecture  (0) 2020.04.09
반응형

1. AWS Cloud9 IDE

 -. Cloud9 IDE는 온라인 통합 개발 환경으로, 수백 가지 프로그래밍 언어를 지원하는 도구입니다. 미리 구성된 워크스페이스로 개발자들이 동일한 코딩 환경을 사용할 수 있으며, 원격 접속하지 않고, 브라우저에서 바로 사용이 가능한 장점이 있습니다.

 

 

2. 환경 설정하기

-. Cloud9 으로 들어가기

 

-. 환경 이름과 설명 작성

-. 컴퓨팅 환경설정

 

-. Environment type

 콘솔 환경에서 접속하는 환경, 시스템 매니저에서 접속하는 환경, SSH 환경을 통해 접속해서 하는 환경

위 세 가지가 있다.

 

-. Instance Type

 개발 환경은 성능이 크게 좋을 필요가 없긴 하지만 맞는 타입을 선택할 것.

 

-. 플랫폼도 원하는 환경으로 할 것.

 

-. Cost-saving setting

 설정한 시간이 지나면 비용절감을 위해 auto-hibernate 모드로 들어간다. Never도 있으니, 참고할 것.

 

-. Network setting

 Cloud9 환경을 생성하면 EC2도 생성되는데, 생성되는 EC2가 어떤 VPC, Subnet에 위치할 지 설정할 수 있습니다.

 

-. We are creating your AWS Cloud9 Environment. This can take a few minutes.

 

 

 

 

3. Cloud9으로 생성된 EC2

 

 

반응형
반응형

0. eksctl, kubectl의 차이

 -. 기본적으로 EKS를 사용하면서 사용하는 명령어는 eksctl, kubectl을 사용한다.

 -. eksctl : AWS 인프라를 관리한다고 생각하면 된다. Cluster, Node 관리를 한다.

 -. kubectl : Node들을 관리하는 명령어.

 -. 어떠한 환경도 마찬가지겠지만 모르겠으면 --help 명령어를 적극 활용하면 매우 좋다.

 -. EKS 버전 업그레이드는 정해진 버전을 맞춰야 한다. 

 

1. 순서

 1) kubectl get nodes

 2) eksctl get node

 3) eksctl upgrade cluster --name <my-cluster> --approve --version 1.1x --region ap-northeast-2

 4) 'kube-proxy', 'CoreDNS', 'CNI' 버전 업그레이드

 5) Worker Node Upgrade

 

크게 위 순서로 작업한다고 생각하면 됩니다.

 

 

2. 클러스터, 노드 버전 확인

 -. 클러스터 버전

kubectl version --short

 

 

-. 노드 버전

kubectl get nodes

 

 

3. 클러스터 업그레이드

eksctl upgrade cluster --name <my-cluster> --approve --region ap-northeast-2 \
--version 1.1x

 > 업그레이드 완료 후 'kubectl version --short'를 통해 확인

 

 

4. Kube-proxy, CoreDNS, CNI 버전 업그레이드

-. Kube-proxy 버전 확인

kubectl get daemonset kube-proxy --namespace kube-system -o=jsonpath='{$.spec.template.spec.containers[:1].image}'

 

-. Kube-proxy 버전 업그레이드

kubectl set image daemonset.apps/kube-proxy \
-n kube-system \
kube-proxy=602401143452.dkr.ecr.ap-northeast-2.amazonaws.com/eks/kube-proxy:v1.15.11-eksbuild.1

 

 

 

 

 

-. CoreDNS 버전 확인

kubectl describe deployment coredns --namespace kube-system | grep Image | cut -d "/" -f 3

 

-. CoreDNS 버전 업그레이드

kubectl set image --namespace kube-system deployment.apps/coredns \ coredns=602401143452.dkr.ecr.us-west-2.amazonaws.com/eks/coredns:v1.8.0-eksbuild.1

 

-. CNI 버전 확인

kubectl describe daemonset aws-node --namespace kube-system | grep Image | cut -d "/" -f 2

 

-. CNI 버전 업그레이드

curl -o aws-k8s-cni.yaml https://raw.githubusercontent.com/aws/amazon-vpc-cni-k8s/v1.7.5/config/v1.7/aws-k8s-cni.yaml
sed -i -e 's/us-west-2/ap-northeast-2/' aws-k8s-cni.yaml
kubectl apply -f aws-k8s-cni.yaml

 > yaml파일로 다운로드 후 업그레이드 하는 방식

 

----------------------------------------

위 버전들은 혼합되어있으나, 실제 버전은 맨 위와 같이 버전을 맞춰야 합니다.

 

 

5. Worker Node Upgrade

eksctl create nodegroup \
--cluster <my-cluster> \
--version <version> \
--name <node-name> \
--node-type m5.xlarge \
--nodes 6 \
--nodes-min 6 \
--nodes-max 6 \
--node-ami auto \
--node-private-networking \
--node-volume-size=30 \
--ssh-access --ssh-public-key=<key-name> \
--region ap-northeast-2

 > 10분 이상 소요됩니다. 6개 노드를 기준으로 했을 때.

 

 

6. cordon, taint

kubectl cordon ip-10-10-10-10.ap-northeast-2.compute.internal \
ip-10-10-10-11.ap-northeast-2.compute.internal\
ip-10-10-10-12.ap-northeast-2.compute.internal

 > 이렇게 cordon 명령어를 띄어쓰기로 구분하여 한번에 여러개 명령할 수 있습니다.

-. taint 명령 후 'kubectl get nodes'를 입력해보면 아래와 같습니다.

*cordon 명령어는 기존 파드에는 영향을 안주면서 스케줄링을 비활성화 하는 역할을 합니다.

 

 

kubectl taint nodes node1 key1=value1:NoSchedule

 -. taint 명령어로 스케줄링을 정지합니다.

 -. cordon은 파드가 스케줄링되지 않도록 하며, taint가 적용된 노드에는 신규 스케쥴은 진행되지 않습니다. 따라서 위 화면을 기준으로 새로 생성된 노드로만 스케쥴이 진행됩니다.

 

 

*************

작업간 주의사항 (1)

kubectl get pods -o wide # 해당하는 네임스페이스 내 모든 파드의 상세 목록 조회

kubectl get pods --all-namespaces # 모든 네임스페이스 내 모든 파드의 목록 조회

을 입력하며 정상적으로 pods가 동작하는지 확인할 필요가 있으며,

이상이 있는 pods는

kubectl describe pods <my-pod> 명령어를 통해 어떤 문제가 발생했는지 살펴볼 필요가 있습니다.

 

작업간 주의사항 (2)

위에서 업그레이드하는 시스템(CoreDNS, CNI, Kube-proxy)과 ingress 설정(위에는 표기하지 않았으며, 추후 공부하며 다시 작성 예정)은 변경 전 kubectl get <블라블라~~~ 조회하고 싶은것> -o yaml > 파일명.yaml 형식으로 백업해두는 것을 추천합니다.

문제 발생 시, apply -f 를 통해 롤백 가능하기 때문.

반응형

'AWS Cloud > EKS' 카테고리의 다른 글

AWS Console을 통한 EKS 버전 업데이트(1.22->1.25)  (1) 2023.08.13

+ Recent posts