Grafana 구축하기(Secret Key+EC2[AmazonLin2])
1. Grafana란 무엇인가..
-. 그라파나는 오픈소스 중 하나로 메트릭 데이터 시각화 도구입니다.(간단하게 생각해서 오픈소스 모니터링 툴)
2. Grafana 구축 환경
-. 그라파나를 구축할 수 있는 환경 및 방법은 다양합니다. k8s에서 구축하는 경우, Secret Key 외에 Role을 사용하여 구축하는 경우 등.
-. 본 실습에서는 EC2 + IAM의 Secret Key를 통해 구축하였습니다.
3. Grafana 패키지 다운로드
wget https://dl.grafana.com/oss/release/grafana-8.0.3-1.x86_64.rpm
sudo yum install grafana-8.0.3-1.x86_64.rpm
wget을 통해 패키지를 다운받습니다. yum 은 패키지를 쉽게 설치하는 툴이며, wget을 통해 다운로드 받지 않은 상태에서 설치 진행 시.. 설치 불가...


Private 환경에 구축하였으며, 지난번 테스트 후 원상복구를 안해둬서 해당 인스턴스에서 인터넷 사용이 불가능했습니다. 라우팅 수정 진행하였고, Security Group 정책 추가.
-. 여기서부터 정상적으로 설치된 화면.

yum install 설명할 것이 없기에.. 생략하였습니다.
-. 설치 후 서비스를 기동해줘야 정상적으로 접속이 가능합니다.
systemctl start grafana-server
(Amazon Lin2 환경이며, CentOS 7과 동일하다고 생각하면 됨)

사용 포트는 3000번을 사용하며, Private 환경에 구축하였기에 OpenVPN 접속 후 해당 환경에 접속 가능합니다.
(혹여나..Private IP인지 아닌지를 모르는 분이 해당 IP를 입력할 수 있을 거란 생각에..)
4. Grafana 설치 후 화면
-. 간단하게 범할 수 있는 실수도 같이 넣습니다.

Security Group 인바운드 수정 안하면 안되는거 아시죠..?
-. Inbound 정책 추가 후 초기 화면

초기 접속 정보는 admin / admin 입니다.
5. UI 접속 후 기본 세팅
-. Data sources에 접속

-. Access Key 및 Secret Access Key 입력!

(Access Key를 입력하면 Key의 권한에 따라 많은 것이 뚫릴 수 있기에 가렸습니다...)

위와 같은 에러 발생했으며, 저의 경우는 IAM User 생성 시, 권한 문제였습니다. 권한은 CloudWatchReadOnlyAccess 필요!

권한 변경 후 정상 작동 확인
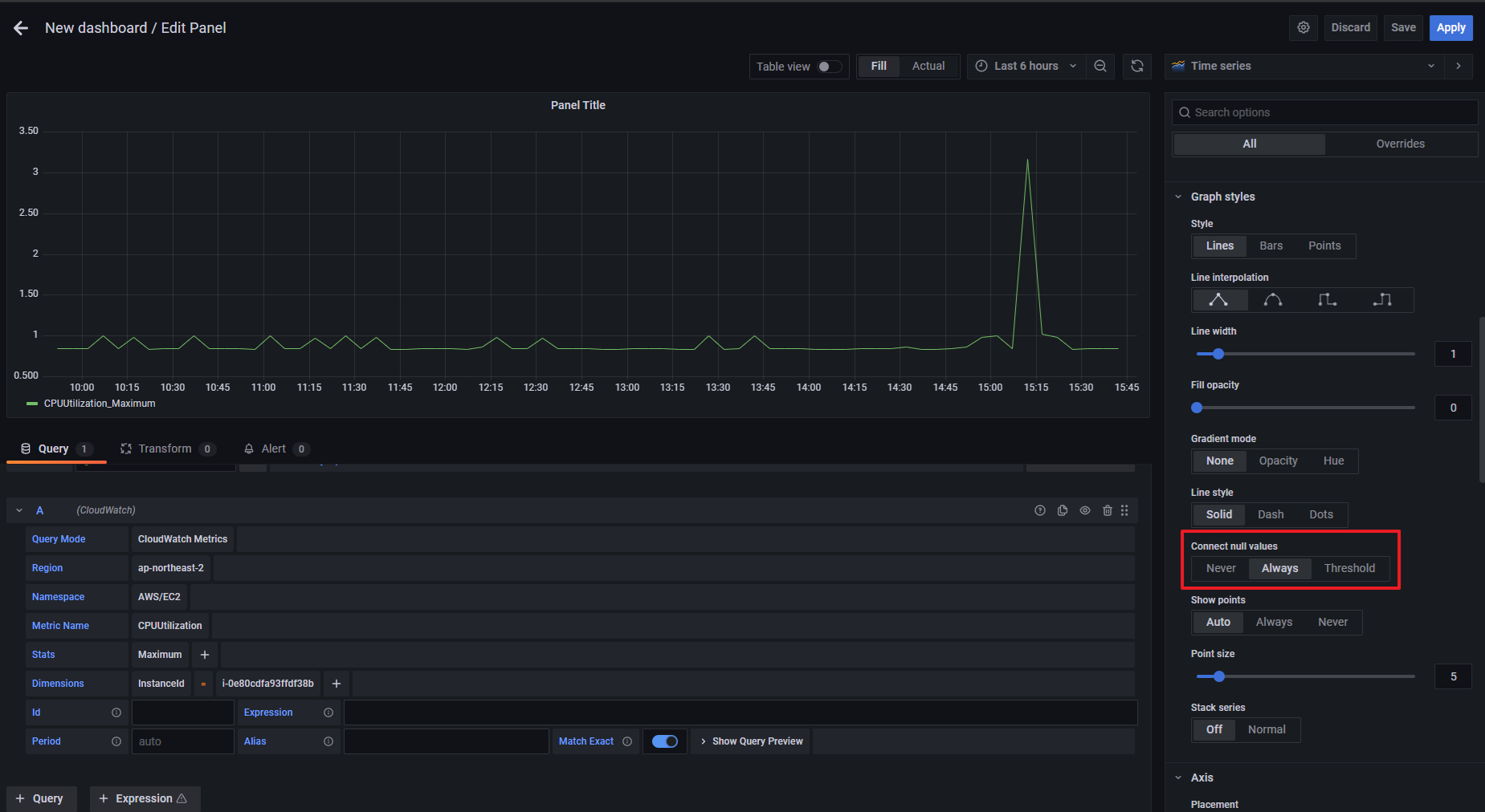
6. 대시보드 설정

-. New dashboard 설정(add an empty panel)

Query Mode 에서 선택 -> CloudWatch Metric으로 진행하였으므로, 선택.
기타 Region 등을 원하는 것으로 선택하여 진행하면 됩니다.(선택 시, 리스트 확인가능하여 생각보다 쉽습니다.)

Alias를 통해 네이밍을 쉽게 할 수 있습니다.
* 추가 Panel 설정을 통해 위와 같이 점으로 출력되는 부분을 Line으로 변경할 수 있습니다.

Connect null value에서 'Always' 선택하면 위와 같이 우리가 아는 그래프로 출력됩니다.
*추후 k8s 환경에서 Grafana 환경 구축하는 방법도 테스트 후 포스팅 예정입니다.
*******추가로******
Grafana 환경과 같이 자주 언급되는 Prometheus가 있습니다.
Prometheus는 k8s에서 가장 많이 사용되는 오픈소스 기반 모니터링 시스템입니다.
Prometheus -> 모니터링 수집 담당
Grafana -> 시각적 UI 담당
따라서, 프로메테우스는 추후 k8s를 통한 그라파나 환경 구축 진행 시, 다시 언급하도록 하겠습니다.